ŽiÅ«rÄti foto
| Foto albumai > Naudingi patarimai > Šviesų bei posūkių schema | ![]() |
![]() |
![]() |
![]() |
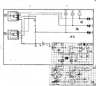
Pabraižytos elementarios schemutės, kaip pajungti posūkius bei šviesas. Taip pat tinka šviesų "racionalizacijai", įterpiant rėles, kad nekankinti jungiklių. Bus papildymų.
Data: 04-02-2013
Ä®dÄjo: armaturinis
Dydis: 1632 x 1472 pikselių
Failo dydis: 306.97kiB
Komentarai: 139
Reitingas:




PeržiÅ«rų skaiÄius: 67019
Data: 04-02-2013
Ä®dÄjo: armaturinis
Dydis: 1632 x 1472 pikselių
Failo dydis: 306.97kiB
Komentarai: 139
Reitingas:





PeržiÅ«rų skaiÄius: 67019
RaÅ”yti komentarÄ
Turite prisijungti, norÄdami paraÅ”yti komentarÄ
.
Reitingai
| Nuostabu! | 50% | [1 Balsas] | |
| Labai gerai | 50% | [1 Balsas] | |
| Gerai | 0% | [NÄra balsų] | |
| Patenkinamai | 0% | [NÄra balsų] | |
| Blogai | 0% | [NÄra balsų] |







Dabar dilema, gal pas kÄ
likÄ skydelio apdailos?




tai tevukas lituot padetu, jis sake seniau lituodavo
priėjimas lituot ne kažin koks, teko ir pasikeikt ir t.t. ir šąlo ir svilo nagai
tada su tėvuku susilituosit bendrom jėgom, ir pats pramoksi lituot laidus.
mirgsėjimo dažnis turi būt vienodas, ar užkurtas traktorius, ar neužkurtas. saugiklis šils visada, nes ant avarinio visos posūkių lemputės dirba, ir didesnė apkrova saugikliui.
Ten litavimo nera labai daug, 3 laidu kruveles,kurios eina i posukiu jungikli ir tai svarbiausia tai kur visada srove buna, bet jei lituosiu tai visksus.Ant uzgesinto tai pagal mane gali letciau mirgset, nes akumas nelabai drutas, bet ant uzgesinto normaliai, o ant uzkurto ant isjungtos mases lyg greitokai mirgsi, o ant posukiu normaliai, ijungiu mase, kad krautu akuma tada suleteja, lyg normaliai buna. Dar nebandziau kaip su kitais irenginiais veikia.
nežaisk su ta mase ten. kada išjungta masė, tada nieks turi nedegt visiškai. nedaug litavimo, bet pi*****liavos yra
sakyciau trumpina kazkur jei kvepia, ieskok o tai uzsidegsi dar
koks kvapas? svilėsių?
kokio galingumo turi būt šviesoms rėlė? pas mane įdėta 40a, ir kai būna pajungta įtampa iš pynės, (kaip turi būt orginaliai) man pradeda šilti saugiklis, su vienu nariu pasitarėme, ir nusprendėme, kad reikia atvest nuo ampermetro kitą papildomą laidą su įtampa, atvedus jį pajungus, pabandžius lyg ir šviesos pradėjo šviesiau žibeti, bet prie reles kontaktų, kur prijungti kistukai, prie laidų kad ant relė gražiau prisijungtų, pradėjo šilti tie sujungimai,tiksliau tų laidų, kur yra srovė.
varmai, gali ir per skype klausti, ten greičiau pamatysiu
šiaip 40A turi drąsiai užtekt dar su rezervu, net ir 20A užtektų pagrindinių žibintų porai, tik turi būt atskira relė trumpoms, tiek atskira ilgoms šviesoms. nebūtinai atskirą + vest, tik reikia žiūrėtis kokio storio yra laidai. turėtų būt bent apie 1.5mm2. relės pajungimas šviesoms:
1. valdymo kontaktai nr. 86 ir 85. prie 86 nr. pažymėto kontakto jungiamas + laidas iš perjungiklio (tumblerio) ilgos/trumpos, einantis į žibintus, nr 85 jungiamas prie -, t.y. prie masės, kur nors panelyje, netoli relės. laido storis pakankamas 0.75mm2.
2. pagrindiniai (jėgos) kontaktai nr. 30 ir 87. prie kontakto nr. 30 jungiamas + laidas, ateinantis į pagr. šviesų jungiklį (nepamirškime palikti ir jungikliui užmaitinimą +), tiesiog tas + laidas dubliuojamas su pagrindiniu žibintų jungikliu. prie kontakto nr. 87 jungiamas + laidas į žibintą (ilgos arba trumpos). laido storis geriau būtų bent 1.5mm2.
3. visi sujungimai laidų ir antgaliai turi būti lituojami ir izoliuojami termokembrikais!
laidų ir antgalių kaitimas atsiranda nuo blogo kontakto (dažniausiai oksidai), arba trumpo jungimo (trumpinimo). persitikrink žibintus ar netrumpina, ar geras kontaktas su mase, tada paeiliuj visus sujungimus ir besitrinančias, besiliečiančias prie metalo vietas, ar nėra pratrinta ir netrumpina, kito kelio nėra.
taigi rėlės galingumą gerą parinkęs,laidai tokio storio, kaip ir orginalūs. tik va iškarto pastebėjau savo padarytą klaidą, aš trumpoms/ilgoms šviesoms įdėjęs bendrą 40a. rėlytę, del to manau ir verčiasi bėdos. Dėl to saugiklio šilimo maždaug ir radau bėdą, ant to jungiklio, kur junginėje trumpases/ilgases šviesas, laidų antgalius pašveičiau, taip pat ir jungiklio kontaktus, , sujungus saugiklis pašyla, minimaliai, kaip tokiais orais, pirštu labai silpnai jaučiasi.
o pažiūrėjau kitus šviesų laidus, pajutau kad šyla + laidų sujungimai, kur ateina į rėlę, ir išeina. Ir kaip suprantu, ne ten net ir relytę aš pastatęs, aš ją įdejęs, prie pagrindinio šviesų jungtuko, o kaip suprantu reikia jungti prie to, kur trumpas/ilgas šviesas junginėje? ar ne?
nu va, jau pagaliau arčiau šviesybės ateini
va būtent, kad turi būt dvi relės, viena ilgoms, kita trumpoms, t.y. jungi nuo ilgų/trumpų perjungiklio, ir jungi jį tik valdymui relių.
pažiūrėk atidžiau:
apatinį pagr. jungiklio kontaktą,
subandažuotas dvi reles,
ir šituos du laidukus prie tumblerio, su mėlynais termokembrikais.
nuo tumblerio tie laidukai nueina į kiekvienos relės nr.86 kontaktus, o tie subandažuoti laidai, nuo pagr šviesų jungiklio, eina į relių nr.30 kontaktus.
kaip suprantu nuo to jungiklio apatinio kontakto, turi išeit 2laidukai, į abiejų rėlių30kontaktus tep?
tikrai taip, čia yra pagrindinis + relėms ir pagrindiniam jungikliui. toks jungimas patogiausias, ir lengviausia pagal originalią schemą susigaudyt
ok, tik pas mane jau mašininis jungiklis, taik kaip bus 2relytės, ilgoms, trumpoms šviesoms tai jos galios ir pagrindinem šviesų jungikliui?
kokios mašinos jungiklis? reiktų pasižiūrinėt išvadus, šiaip, po idėja turėtų būt atskiri išvadai, pažibinčiams, trumpoms/ilgoms šviesoms.
šviesoms golf2 užpakalinio valytuvo, trumpų/ilgų šviesų kojinis rusiškas, o pažbinčių golf 2 priešrūkinių
3 jungikliai išeina
o jopt

paprasčiau būtų buvę, visas golf2 posūkių/šviesų/valytuvų jungiklis... dabar didelė makalynė pas tave
1jungikliu daugiau, nei orginaliai
tai pažbinčius kolkkas be relės paliksiu
o šviesom išeina tas pats kaip ir orginaliai 2 jungikliai
ant valytuvų rankenėlės įmanoma pajungt, bet gaunasi didelė nesąmonė, geriausia ant posūkių/šviesų rankenėlės, tada turėsi normaliai posūkius, ir ilgų/trumpų šviesų perjungimą. kaip pagrindinis jungiklis tinka ir priešrūkinių jungiklis
pažibinčiam nebūtina relė
pas mane pagrindinis šviesų užpakalinio valytuvo tinka?
pala pala, ar galinio valytuvo jungiklis kartais ne ant tos pačios rankenėlės, kaip ir priekinio?
tiksliai nežinau
o tu įsitikinęs,kad ant rankenės?
žinau tiksliai, kad jis stovi toje eilėje kur avarinis, ir priešrūkinių jungtukas, ir dar 1 būna, aš galvojau, kad ten valytuvo galinio
https://imageshack.com/i/g9dscf0256pj
toks kaip šioje foto 3 jungiklis
ten yra galinio lango pašildymo jungiklis
geriausia būtų, kad susirastum nors ir golfo visą posūkių ir valytuvų jungiklį, tada viskas bus paprasčiau ir ramiau bei patogiau
o to pašildymo jungiklio užtektų šviesoms?
nenoriu vėl viską aš ten paleist, į tuos jungiklius laidai suvedžioti, tai tik 2 rėlytes įterpsiu ir viskas gana paprasta
galima būtų ir taip, bet klausimas kaip tu perjungsi iš trumpų į ilgas, nes įjungiant ilgas, turi užgest trumpos šviesos [img]http://www.zemesukis.com/images/smilies/eusa/think.gif[/img] is not a valid Image.
tai yra trumpų/ilgų juūngiklis, kuris perjunginėja
tai jopštvaipalku! kam tie 3 jungikliai, jei tokiu atveju užtenka tik 2? to carsko rusiško kojinio ir priešrūkinių... [img]http://www.zemesukis.com/images/smilies/eusa/doh.gif[/img] is not a valid Image.
tu gal netaip supratai, apie pažibinčius kalba neina, kalba eina tik apie pagrindines šviesas ir ten stovi 2 jungikliai, pagrindinis, ir ruskas, kuris junginėje ilgas/trumpas šviesas
tai iš viso 2 jungiklių užtenka, su visais pažibinčiais. priešrūkinių jungiklis yra 3 padėčių (išj.,įj.1,įj.2), kojinis 2 padėčių, perjungiklis (įj.1/įj.2). priešrūkinių pirma įjungta padėtis būtų pažibinčiai, antra - visos likusios šviesos (ilgos arba trumpos), tada su kojiniu perjunginėji ilgas arba trumpas. visa matematika
nu taip, galima ir pažibinčius, su šviesom ant 1 užmest
visur taip yra, ir taip turi būt, nes paskui pats dar pasimesi per n jungiklių, nereik čia išradinėt dviračio. atliekamą jungiklį pasilik darbinėms šviesoms
ten kad vienu jungikliu daugiau tai man nemaišo, svarbu, gražiai išeitų relytės šviesom pajungti
darbinės stoge
va viską syjungus, lyg biskį saugikliai pašyla, gal jie silpnoki?, ar gal dėl to kad apsioksidavę? http://www.part.lt/img/7c18464014edca682af7dc4fb8bbcb699.jpg